Pada artikel ini saya akan melakukan instalasi dan konfigurasi untuk monitoring server menggunakan Grafana dan Prometheus

Pada artikel kali ini Saya akan membahas bagaimana cara melakukan monitoring terhadap sebuah server ataupun virtual machine, tools yang akan digunakan pada artikel kali ini adalah Grafana dan Prometheus.
Apabila kalian baru mengenal dengan Grafana ataupun Prometheus tidak usah bingung, tinggal ikuti saja. Prinsip nya dua tool ini sederhana, yang dimana digunakan untuk melakukan monitoring.
Perbedaan dari kedua tool tersebut adalah, Prometheus sendiri adalah salah satu timeseries database yang nanti akan mengelola data metric yang dikeluarkan oleh sebuah exporter. Sedangkan Grafana sendiri dia berfungsi untuk memvisualisasikan data metric, sehingga kurang lebih nanti tampilan nya bisa menjadi seperti ini.
Grafana ShowcaseBisa di ibaratkan, masing-masing panel tersebut nantinya dapat kita customize sesuai dengan kebutuhan kita. Seperti apa yang akan kita monitoring bisa kita tampilkan secara custom, sehingga kita dapat memodifikasi nantinya.
Pada artikel kali ini, Saya menggunakan sistem operasi Ubuntu Server 22.04
Untuk melakukan instalasi Prometheus, kita perlu mendownload nya terlebih dahulu, Anda dapat mengunjungi website nya melalui tautan berikut ini prometheus.io/download.
Dikarenakan saya menggunakan sistem operasi Ubuntu, sehingga saya akan mendownload package dengan tulisan prometheus-2.46.0.linux-amd64.tar.gz. Apabila kalian menggunakan sistem operasi yang berbeda, maka download sesuai dengan sistem operasi yang digunakan.
Untuk mendownload nya cukup mudah, kalian cukup copy link package tersebut kedalam clipboard kemudian ketikan perintah berikut ini didalam terminal
wget https://github.com/prometheus/prometheus/releases/download/v2.46.0/prometheus-2.46.0.linux-amd64.tar.gz
Prometheus DownloadNode Exporter ini akan mengeluarkan atau melakukan export data metric-metric yang berkaitan dengan beberapa komponen yang ada di komputer, contoh nya adalah seperti:
Untuk melakukan download node-exporter nya, lakukan cara yang sama yaitu copy link download nya kedalam clipboard kemudian jalankan perintah ini didalam terminal
wget https://github.com/prometheus/node_exporter/releases/download/v1.6.1/node_exporter-1.6.1.linux-amd64.tar.gz
Node Exporter DownloadUntuk melihat apakah package nya sudah ter-download atau belum, kalian bisa menggunakan perintah
lsCatatan:
Dapat dilihat pada gambar dibawah ini, sudah terdapat 2 package yaitu
prometheus-2.46.0.linux-amd64.tar.gzdan juganode_exporter-1.6.1.linux-amd64.tar.gz
List PackageUntuk melakukan extract pada package prometheus yang sudah di download, kalian bisa menggunakan perintah berikut ini
tar xvf prometheus-2.46.0.linux-amd64.tar.gz
Extract PrometheusSetelah proses extract selesai, maka sekarang akan muncul sebuah directory atau folder dengan nama sesuai package yang di download
Prometheus DirectorySelanjutnya kita pindah kedalam directory tersebut dengan perintah
cd prometheus-2.46.0.linux-amd64
Prometheus DirectoryJika kita lihat isian dari directory prometheus tersebut terdapat beberapa file dan folder, jika diperhatikan terdapat sebuah file yang berwarna hijau.
File berwarna hijau tersebut menandakan sebuah executable file atau bisa disebut juga sebagai binary file untuk menjalankan prometheus nya.
Sebetulnya kita dapat langsung menjalankan atau mengaksesnya dengan perintah berikut ini ./prometheus --config ....
Namun apabila kita tidak jalankan di background proses, kemungkinan nanti apabila terdapat suatu interrupt atau terminasi, maka aplikasi nya akan tertutup atau berhenti. Sehingga disarankan untuk menjalankan prometheus nya menggunakan service daemon atau kita jalankan melalui systemd agar dapat berjalan di belakang atau background process.
Sebelum membuat sebuah service daemon dari package prometheus nya, kita akan buat terlebih dahulu user dan group khusus untuk prometheus. Untuk melakukannya gunakan perintah berikut ini
sudo groupadd --system prometheus
sudo useradd --system -s /sbin/nologin -g prometheus prometheusSetelah membuat user dan group khusus untuk prometheus, selanjutnya kita akan pindahkan binary file prometheus dan promtool ini kedalam
/usr/local/bin yang dimana PATH tersebut merupakan salah satu lokasi untuk menyimpan binary file atau executable file di sistem operasi
linux. Untuk memindahkan gunakan perintah berikut ini:
sudo mv prometheus promtool /usr/local/binUntuk mengecek apakah binary file tersebut sudah berpindah, kalian dapat menggunakan perintah which seperti berikut ini:
which prometheusmaka akan muncul keseluruhan PATH dari binary file tersebut
Which PrometheusUntuk mengecek versi dari prometheus, anda dapat menggunakan perintah berikut ini
prometheus --versionmaka akan muncul output seperti tulisan berikut ini
prometheus, version 2.46.0 (branch: HEAD, revision: cbb69e51423565ec40f46e74f4ff2dbb3b7fb4f0)
build user: root@42454fc0f41e
build date: 20230725-12:31:24
go version: go1.20.6
platform: linux/amd64
tags: netgo,builtinassets,stringlabelsTerdapat 3 bagian yang akan kita pindahkan, yaitu:
console_librariesconsolesprometheus.ymlBiasanya pada sistem operasi linux, kita menyimpan konfigurasi itu pada directory /etc. Sehingga biar tidak bingung maka kita akan buat
directory baru untuk prometheus di /etc/prometheus. Untuk membuat nya kalian bisa menggunakan perintah berikut ini:
sudo mkdir /etc/prometheusDan kemudian karena promteheus ini merupakan sebuah timeseries database, maka membutuhkan letak penyimpanan atau letak untuk menyimpan datanya nanti, sebetulnya kita bisa simpan letak penyimpanan data tersebut sama dengan directory konfigurasi prometheus nya.
Namun, disini saya akan memisahkan nya di directory /var/lib/prometheus. Untuk membuat nya gunakan perintah berikut ini
sudo mkdir /var/lib/prometheusSelanjutnya, dikarenakan nanti akan ada proeses read-write data pada directory /var/lib/prometheus tersebut, maka pastikan
permission dari directory tersebut dimiliki atau dipegang oleh user dan group yang sudah kita buat sebelumnya, jika tidak diubah
maka akan muncul error karena nantinya kita akan menjalankan prometheus nya menggunakan user prometheus, sedangkan ownership
dari directory tersebut saat ini dimiliki oleh user root. Untuk mengecek permission dari sebuah directory atau file, kalian dapat menggunakan perintah berikut ini:
stat /var/lib/prometheusmaka akan muncul seperti gambar dibawah ini
Permission Folder PrometheusDapat dilihat bahwa saat ini owner dari user dan group directory tersebut dimiliki oleh root, kita akan ubah menjadi dimiliki oleh user dan group prometheus. Untuk melakukan perubahan permission directory atau file tersebut kalian bisa menggunakan perintah berikut ini:
sudo chown -R prometheus:prometheus /var/lib/prometheusMaka sekarang permission user dan group dari directory tersebut dimiliki oleh prometheus
Permission Change PrometheusSelanjutnya kita pindahkan directory dan file yang sudah saya sebutkan diatas kedalam directory /etc/prometheus menggunakan perintah:
sudo mv console_libraries/ consoles/ prometheus.yml /etc/prometheus/Selanjutnya kita pindah directory ke /etc/prometheus
cd /etc/prometheusSetelah itu buka file konfigurasi prometheus.yml menggunakan text editor seperti vim atau nano
sudo vim prometheus.ymlBawaan dari konfigurasi tersebut adalah seperti berikut ini
# my global config
global:
scrape_interval: 15s # Set the scrape interval to every 15 seconds. Default is every 1 minute.
evaluation_interval: 15s # Evaluate rules every 15 seconds. The default is every 1 minute.
# scrape_timeout is set to the global default (10s).
# Alertmanager configuration
alerting:
alertmanagers:
- static_configs:
- targets:
# - alertmanager:9093
# Load rules once and periodically evaluate them according to the global 'evaluation_interval'.
rule_files:
# - "first_rules.yml"
# - "second_rules.yml"
# A scrape configuration containing exactly one endpoint to scrape:
# Here it's Prometheus itself.
scrape_configs:
# The job name is added as a label `job=<job_name>` to any timeseries scraped from this config.
- job_name: "prometheus"
# metrics_path defaults to '/metrics'
# scheme defaults to 'http'.
static_configs:
- targets: ["localhost:9090"]Ubah konfigurasi tersebut menjadi
# my global config
global:
scrape_interval: 15s # Set the scrape interval to every 15 seconds. Default is every 1 minute.
evaluation_interval: 15s # Evaluate rules every 15 seconds. The default is every 1 minute.
# scrape_timeout is set to the global default (10s).
scrape_configs:
- job_name: "prometheus"
static_configs:
- targets: ["localhost:9090"]Cara membuat sebuah service daemon di sistem operasi linux, kita perlu membuat sebuah file di lokasi /etc/systemd/system/prometheus.service
sudo vim /etc/systemd/system/prometheus.serviceKemudian isikan file service daemon tersebut seperti berikut ini:
[Unit]
Description=Prometheus
Documentation=https://prometheus.io/docs/introduction/overview/
Wants=network-online.target
After=network-online.target
[Service]
User=prometheus
Group=prometheus
Type=simple
ExecStart=/usr/local/bin/prometheus \
--config.file /etc/prometheus/prometheus.yml \
--storage.tsdb.path /var/lib/prometheus/ \
--web.console.templates=/etc/prometheus/consoles \
--web.console.libraries=/etc/prometheus/console_libraries
[Install]
WantedBy=multi-user.targetSetelah membuat file service tersebut, selanjutnya reload daemon agar service yang sudah dibuat tersebut terbaca. Untuk melakukannya gunakan perintah berikut ini:
sudo systemctl daemon-reloadSelanjutnya cek status dari service prometheus nya, menggunakan perintah
sudo systemctl status prometheus.service
Status Service PrometheusMaka hasilnya adalah inactive seperti gambar diatas, agar service tersebut menjadi active dan otomatis dijalankan apabila server mengalami sesuatu hal seperti reboot atau shutdown. Gunakan perintah berikut ini:
sudo systemctl enable --now prometheus.service
Status Service Prometheus 2Maka sekarang service tersebut akan active seperti gambar diatas. Secara default atau bawaan, prometheus ini berjalan pada port 9090, untuk
mengecek apakah prometheus tersebut berjalan pada port tersebut, gunakan berikut ini:
sudo lsof -n -i | grep prometheus
Prometheus Running Port 9090Maka sekarang kita dapat mengakses prometheus tersebut menggunakan web browser dengan alamat url
http://ip_server:9090
Prometheus WebKurang lebih seperti itulah tampilan dari prometheus nya, sehingga nanti kalian bisa melakukan semacam query. Namun, disini bahasanya adalah menggunakan PromQL
Sebelum kesana kalian bisa arahkan ke menu Status > Targets
Menu Status Target PrometheusPada menu ini di ibaratkan nantinya pada saat kita akan melakukan konfigurasi prometheus nya akan banyak job yang tertera di menu tersebut,
namun by default hanya satu yaitu Prometheus (1/1 up) yang dimana sesuai dengan konfigurasi sebelumnya yang berada di file /etc/prometheus/prometheus.yml
- job_name: "prometheus"
static_configs:
- targets: ["localhost:9090"]Apabila jika ingin tahu bentuk dari metric itu seperti apa, kalian bisa akses job tersebut di alamat url http://ip_server:9090/metrics
Data MetricKurang lebih bentuk dari metric itu seperti gambar diatas, jadi di ibaratkan dia semacam kayak data yang akan meng-counter. Cuman memang prometheus sendiri belum bisa memvisualisasikan, sehingga cukup repot jika kita ingin membaca data seperti ini.
Sebagai contoh misalkan ada sebuah metric dengan nama promhttp_metric_handler_requests_total{code="200"}, disini jika saya refresh
secara terus menerus, ibaratkan dia akan meng-counter ada beberapa kali akses atau request terhadap metric ini atau fungsi ini. Nah, ini
nanti dapat kita visualisasikan menggunakan Grafana.
Atau anda juga dapat menampilkan data dari sebuah metric pada menu Graph dengan PromQL prometheus_build_info
Prometheus Graph PromQLWalaupun sebetulnya sampai dengan tahapan ini, kita belum bisa melakukan query terhadap metric yang berkaitan dengan komponen-komponen server seperti CPU, Memory dsb. Karena apa? karena tadi, kita disini baru menjalankan default saja yaitu menjalankan Job Prometheus nya saja.
Nah selanjutnya yang sudah kita bahas sebelumnya terdapat sebuah extension atau package baru yang bernama node-exporter. Package tersebut
lah yang nanti berfungsi untuk melakukan expose terhadap metric-metric yang ada di server, contoh nya seperti CPU, Memory dsb. Sehingga
nantinya dapat di pool atau di tarik oleh Prometheus.
Untuk melakukan instalasi extension node exporter caranya sama seperti install prometheus yaitu kita perlu extract terlebih dahulu dengan perintah berikut ini:
tar xvf node_exporter-1.6.1.linux-amd64.tar.gz
Extract Node ExporterSelanjutnya kita pindah kedalam directory tersebut dengan perintah
cd node_exporter-1.6.1.linux-amd64Pada folder ini hanya terdapat satu binary file yaitu node_exporter
Node Exporter BinarySama seperti prometheus, binary file ini dapat kita jalankan langsung dengan ./node_exporter. Namun, jika melakukan hal tersebut
diibaratkan kita akan sulit memanage proses tersebut.
Sehingga ada baiknya kita buatkan sama seperti prometheus, dimana node_exporter ini akan dijalankan menggunakan service daemon
(yang dijalankan secara background proses).
Sebelum membuat service daemon nya, kita akan pindahkan binary file tersebut kedalam directory /usr/local/bin/ dengan perintah berikut ini:
sudo mv node_exporter /usr/local/binSekarang jika kita gunakan perintah which, maka akan muncul output full PATH dari binary file node_exportert tersebut.
which node_exporter
Which Node ExporterUntuk mengecek versi nya, kalian bisa menggunakan perintah:
node_exporter --versionmaka akan muncul tulisan seperti berikut
node_exporter, version 1.6.1 (branch: HEAD, revision: 4a1b77600c1873a8233f3ffb55afcedbb63b8d84)
build user: root@586879db11e5
build date: 20230717-12:10:52
go version: go1.20.6
platform: linux/amd64
tags: netgo osusergo static_buildJika sudah, sekarang kita cukup buatkan file service daemon nya dengan cara yang sama seperti membuat service daemon prometheus yaitu menggunakan perintah:
sudo vim /etc/systemd/system/node-exporter.serviceSelanjutnya masukan konfigurasi berikut ini:
[Unit]
Description=Prometheus exporter for machine metrics
[Service]
Restart=always
User=prometheus
Group=prometheus
ExecStart=/usr/local/bin/node_exporter
ExecReload=/bin/kill -HUP $MAINPID
TimeoutStopSec=20s
SendSIGKILL=no
[Install]
WantedBy=multi-user.targetSelanjutnya reload service daemon menggunakan perintah berikut ini:
sudo systemctl daemon-reloadKemudian enable dan jalankan service node-exporter nya
sudo systemctl enable --now node-exporter.servicemaka sekarang service daemon node-exporter tersebut sudah running atau berjalan
Node Exporter StatusNah untuk node_exporter itu sendiri, dia berjalan pada port 9100, untuk mengecek nya gunakan perintah berikut ini:
sudo lsof -n -i | grep node
Node Exporter PortUntuk membuka nya kalian bisa membuka alamat URL berikut ini di web browser kalian:
http://ip_server:9100/metrics
Node Exporter MetricMetric disini berbeda dengan metric yang ada di Prometheus sebelumnya. Bisa kita lihat disini terdapat beberapa metric
yang berkaitan dengan node, misalkan seperti komponen CPU, Disk, File System, Memory, Network dan masih banyak lagi.
Untuk menambahkan nya, buka kembali file konfigurasi prometheus di lokasi /etc/prometheus/prometheus.yml
sudo vim /etc/prometheus/prometheus.ymlKemudian tambahkan konfigurasi berikut ini kedalam file tersebut
- job_name: "node-exporter"
static_configs:
- targets: ["localhost:9100"]sehingga isi keseluruhan dari file konfigurasi tersebut menjadi seperti ini
# my global config
global:
scrape_interval: 15s # Set the scrape interval to every 15 seconds. Default is every 1 minute.
evaluation_interval: 15s # Evaluate rules every 15 seconds. The default is every 1 minute.
# scrape_timeout is set to the global default (10s).
scrape_configs:
- job_name: "prometheus"
static_configs:
- targets: ["localhost:9090"]
- job_name: "node-exporter"
static_configs:
- targets: ["localhost:9100"]Selanjutnya restart service dari prometheus nya menggunakan perintah berikut ini:
sudo systemctl restart prometheus.serviceMaka sekarang jika kita lihat di menu Status > Targets, sekarang terdapat satu job baru yaitu node-exporter
Node Exporter JobJika sudah seperti itu, maka sekarang kalian dapat melakukan query PromQL terhadap data yang di expose oleh job node-exporter
Node Exporter QueryAtau kita bisa coba query lain seperti node_memory_MemTotal_bytes.
Node Exporter Query MemoryData metric ini menggunakan satuan bytes jika ingin konversi menjadi megabytes gunakan query berikut ini node_memory_MemTotal_bytes/1024/1024
Node Exporter Query Memory KonversiPada contoh diatas, memory yang saya gunakan pada server sebesar 4GB.
Agar lebih menarik selanjutnya kita akan visualisasikan menggunakan Grafana, jadi sebetulnya konfigurasi prometheus nya cukup sederhana
yang penting prometheus nya kita install kemudian kita tambahkan extension node_exporter. Kalian juga bisa menambahkan extension lain seperti
mysql_exporter untuk menampilkan metric dari mysql atau misalkan nginx_exporter dsb.
Untuk melalukan instalasi nya kalian bisa mengunjungi web dokumentasi dari grafana nya melalui tautan berikut ini grafana.com/docs/grafana/latest/setup-grafana/installation/debian
Grafana DokumentasiPertama kita jalankan perintah berikut ini:
sudo apt-get install -y apt-transport-https
sudo apt-get install -y software-properties-common wget
sudo wget -q -O /usr/share/keyrings/grafana.key https://apt.grafana.com/gpg.keyKemudian tambahkan repository stable dari grafana dengan perintah berikut ini:
echo "deb [signed-by=/usr/share/keyrings/grafana.key] https://apt.grafana.com stable main" | sudo tee -a /etc/apt/sources.list.d/grafana.listSetelah itu update repository ubuntu dengan perintah berikut ini:
sudo apt-get updateSelanjutnya install package grafana dengan perintah berikut ini:
Catatan:
Disini kita akan install grafana versi
oss, oss adalah opensource-software. Apabila kalian ingin mendownload versienterprisemaka install dengan nama packagegrafana-enterprise.
sudo apt install grafanaSetelah package grafana tersintall, selanjutnya cek apakah service nya sudah running atau belum menggunakan perintah berikut ini:
sudo systemctl status grafana-server.service
Grafana ServiceBisa kalian lihat service grafana-server status nya masih inactive (dead). Untuk menjalankan nya gunakan perintah berikut:
sudo systemctl enable --now grafana-server.serviceSekarang service grafana-server sudah active, secara default atau bawaan grafana ini berjalan pada port 3000. Untuk mengecek nya gunakan
perintah berikut:
sudo lsof -n -P -i | grep grafana
Grafana PortUntuk membuka web interface dari grafana kalian bisa masukan alamat URL berikut di web browser kalian
http://ip_server:3000
Grafana WebLogin default dari grafana adalah
Username: admin
Password: adminSetelah login menggunakan user admin, kalian akan diminta untuk mengganti password default nya, namun kalian juga dapat melakukan skip
hal tersebut. Disini saya akan skip saja.
Maka sekarang akan dialihkan ke dashboard grafana
Grafana DashboardUntuk menambahkan data source, kalian bisa pergi ke menu Connections > Data Source
Grafana Data SourceKemudian klik tombol Add Data Source
Sebetulnya data source nya ini banyak, tidak hanya prometheus. Contoh yang bisa digunakan untuk data source adalah Graphite, InfluxDB dsb
Namnu karena sebelumnya yang kita coba adalah Prometheus sehingga disini kita pilih prometheus sebagai data source nya.
Setelah memilih prometheus sebagai data source, selanjutnya terdapat beberapa konfigurasi yang perlu kalian tambahakan seperti:
NamePrometheus server URLKalian bisa isikan dengan konfigurasi seperti berikut:
Name: Prometheus
Prometheus server URL: http://localhost:9090Jika sudah klik tombol Save & Test di bagian paling bawah.
Apabila berhasil maka akan muncul sebuah alert dengan background hijau
Grafana AlertSelanjutnya kita kembali ke menu atau halaman Home, secara default pada home tersebut belum ada dashboard apapun. Namun, kita dapat
membuatkan dashboard sederhana dengan cara pergi ke menu Dasboard > New > New Dashboard (jika kalian ingin membuat secara manual)
Grafana New DashboardSetelah itu klik tombol Add Visualization
Grafana Add VisualizationSelanjutnya pilih Prometheus sebagai data source nya
Grafana Select Data SourceNamun jika kalian memang ingin menambahkan atau membuat dashboard sendiri, kalian harus paham terlebih dahulu mengenai PromQL atau query terhadap PromQL nya.
Untuk yang paling sederhana disini saya akan tampilkan memory
Grafana Add Query MemorySecara default bentuk nya adalah Time series, kita bisa ubah bentuk visualization nya pada pojok kanan atas, disini saya akan memilih
Stat
Grafana StatKita juga bisa mengubah konfigurasi lain seperti:
Panel options > Title > Total MemoryStandar options > Unit > Data > bytes(SI)Standar options > Decimals > 1Maka sekarang hasil dari chart nya akan seperti berikut
Grafana CustomUntuk menyimpan nya, klik tombol Apply di pojok kanan atas.
Sekarang dashboard baru sudah dibuat
Grafana ResultNamun masalah nya jika kita buatkan satu persatu agak ribet, apalagi jika kalian baru mencoba grafana ini. Yang dimana kita perlu paham juga mengenai PromQL untuk menampilkan data-data seperti ini. Tapi untuk kalian yang mungkin baru coba gk perlu khawatir karena kita akan coba cari template nya supaya nanti bisa kita bisa import langsung
Untuk melakukan import kalian bisa mengujungi website resmi dari grafana dengan mungujungi tautan berikut ini grafana.com/grafana/dashboards/1860-node-exporter-full
Setelah dibuka, kalian klik tombol Copy ID Clipboard.
Grafana Copy IdSetelah itu kembali ke web grafana nya lalu buka menu Dashboard > Import dashboard kemudian paste id yang sudah di copy sebelumnya kedalam
form Import via grafana.com
Grafana Import
Grafana Import IDSetelah itu klik tombol Load
Selanjutnya sesuaikan dengan yang kalian inginkan seperti:
NameFolderYang pasti pilih data source nya adalah prometheus
Grafana Import DashboardSetelah itu klik tombol Import
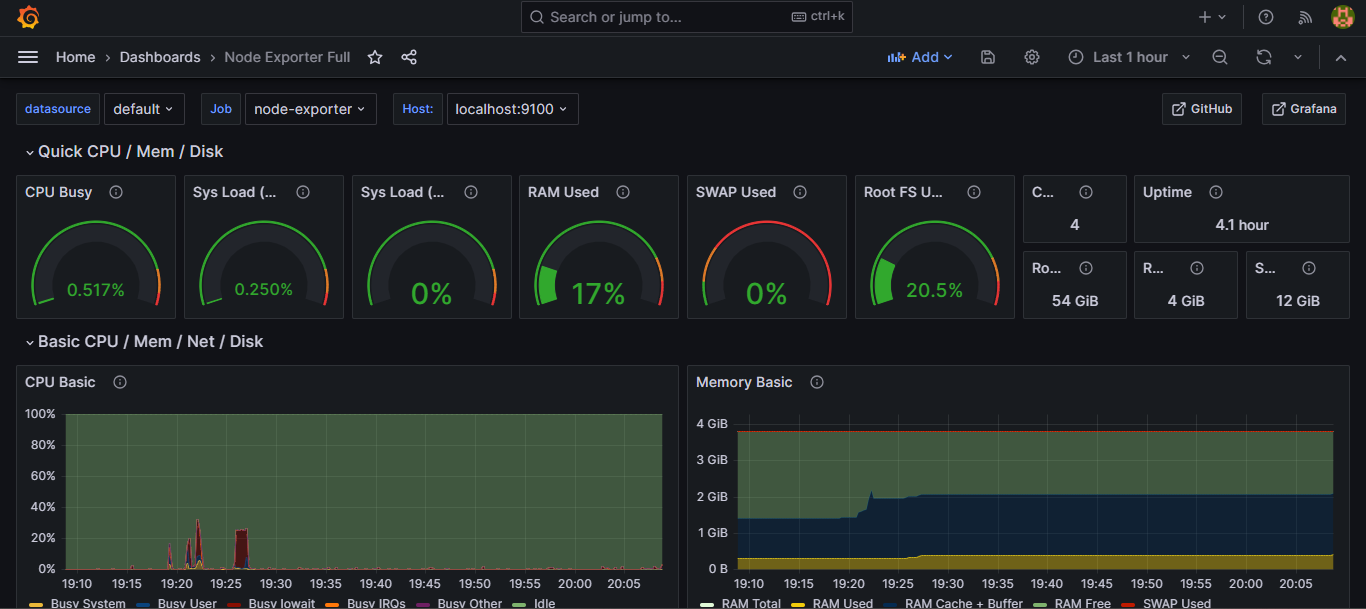
Maka sekarang tampilan nya akan seperti berikut ini, disini kita bisa pilih juga time frame nya seperti Last 1 Hour dsb
Grafana Import Dashboard ResultMungkin untuk kalian sebagai developer yang memang fokus nya bikin aplikasi, mungkin gk terlalu penting dengan hal-hal seperti ini. Namun, untuk kalian yang bertugas di area operation seperti sysadmin, devops dsb. Biasanya ini akan sangat terbantu kalo misalkan kita punya informasi seperti ini.
Tujuannya kalaupun nanti misalkan ada sebuah masalah kita akan lebih mudah menganalisa atau tracing nya itu. Misalkan karena ada aktivitas apa nih kan bisa kelihatan oh CPU Load nya tinggi, oh memory nya ternyata habis.
Nah untuk komponen-kompenen lainnya silahkan nanti kalian bisa explore sendiri karena cukup banyak. Tapi intinya disini banyak sekali object yang bisa kita monitoring, tidak hanya CPU, memory, disk, network.
Selanjutnya jika kalian sudah buatkan dashboard seperti ini, apa yang bisa kalian kembangkan? sebetulnya dari sebuah panel atau panel monitoring kalian nanti bisa tambahkan semacam alert, nah biasanya monitoring tools ini akan memberi tahu kita misalkan kita mengelola server. Server kita kondisi memory nya sudah 80% yang dimana bisa di ibaratkan perlu di upgrade, nah kita kan tidak mungkin melakukan monitoring server selama 24 jam, sehingga dengan adanya alert minimal nanti bisa memberi pemberitahuan atau notifikasi dan alert nya juga bisa beragam, bisa melalui email, telegram dsb.
Prometheus dan Grafana ini tidak hanya untuk perangkat server saja tapi bisa digunakan untuk perangkat-perangkat yang lain, sebagai contoh misalkan perangkat networking yang banyak basis nya kita menggunakan SNMP. Nah data dari SNMP itu bisa juga kita visualisasikan menggunakan grafana ini.